LOADSYNC™
Intelligent Control Technology
LoadSync™ is the local system management software for your loadcenter, providing real-time monitoring, management, and optimization of engine, power, climate, and miner controls on each individual unit. For larger deployments, LoadSync™ can be paired with the Fleet Manager application to provide a fleet-wide view across all of your sites.


Dynamic Load Tuning
LoadSync™ maintains your generator at its 1800 RPM / 60 Hz steady-state by treating Bitcoin miners as a controllable load. The system utilizes patented logic to continuously monitor engine speed, gas pressure, and operating temperatures, automatically adding or shedding hashrate in a phase-balanced manner to counteract fluctuations.
By dynamically matching the load to real-time energy supply, LoadSync™ prevents engine sag. This is especially critical for aligning generator loading with variable natural gas fuel supply to conserve vented or flared gas. This active tuning ensures the engine operates within its optimal "sweet spot," maximizing fuel efficiency and significantly extending the operational lifespan of the equipment.
Miner Control
See your miners in a single table—IP, hashrate, temps, wattage, efficiency, and real-time hashboard status—then click into any miner for deeper diagnostics and direct control.
From the dashboard you can
- Adjust power limits
- Enable or disable mining
- Trigger fault lights
- Reboot remotely
PDU & Ports
Gain granular control over your infrastructure with real-time 3-phase power metrics. Monitor amperage, voltage, and kilowatt readings at the unit level, or drill down into specific PDUs for port-level data. Beyond monitoring, LoadSync™ gives you total oversight to manually control each PDU and individual port for precise load management and immediate troubleshooting.
Alarms +Mobile Callouts
Active system alarms provide clear fault details with a timestamped history for precise root-cause analysis. LoadSync™ monitors all critical system parameters, including ECU Diagnostic Trouble Codes (SPN/FMI), engine vitals (RPM, temperature, oil, and fuel), and power events.
To ensure 24/7 oversight, you can enable external mobile notifications, pushing real-time alerts directly to your device the moment a fault is detected or a threshold is breached.


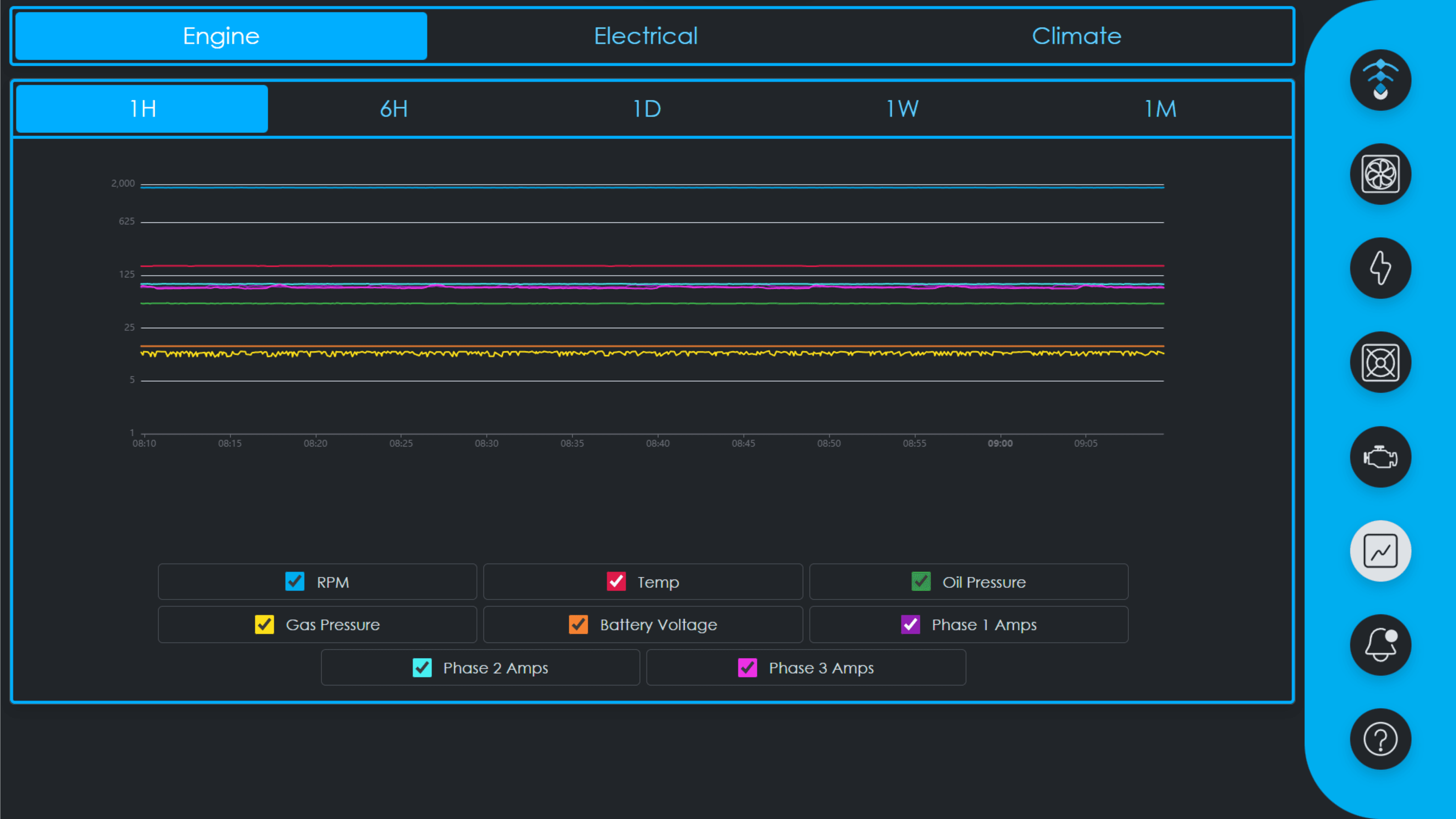
System Performance &Historical Trends.
Analyze 30-day historical data for your engine, PDUs, and climate systems to optimize long-term stability. LoadSync™ tracks critical performance patterns, allowing you to identify potential failure points and maintain peak operational uptime.
Market SyncReal-Time Power Pricing
LoadSync™ automatically responds to real-time electricity pricing and curtails your miner load to maintain operational efficiency. When prices exceed your configured limit, the system automatically pauses mining operations and resumes them as soon as prices drop.

Secure Remote Access
For remote access to miners on a LoadSync-accessible subnet, LoadSync supports Tailscale setup right inside the UI, including a scannable QR login flow.
LoadSync™ Fleet Manager
Built on top of individual LoadSync™ controllers, Fleet Manager gives you a single place to see and control every Hash Generator in your network.

LoadSync™ Fleet Manager connects your entire network of Hash Generators into a single, centralized application. While each LoadSync™ controller handles local engine and load parameters, the Fleet Manager provides a global overview, allowing you to organize assets into specific physical sites to monitor and optimize your entire operation from one place.
From a unified dashboard, you can track engine performance, aggregate hashrate and power consumption across your entire fleet, a specific site, or an individual unit. The platform offers deep diagnostic power, featuring automated anomaly detection and detailed uptime reporting for engines and miners. For advanced troubleshooting, operators can tunnel directly into any local LoadSync™ controller remotely.
Bulk commands
Execute bulk miner commands across your entire fleet simultaneously.
Reporting & exports
Generate comprehensive reports to analyze historical performance or export raw data for custom auditing.
Anomaly detection
Leverage historical data from engine, climate, and power systems to automatically detect and flag operational anomalies.
Remote tunneling
Tunnel directly into any local LoadSync™ controller remotely for advanced troubleshooting.
Dive into the LoadSync™ Guide for
Screens, Settings, Alarms & Workflows
Get detailed guidance on screens, settings, alarms and workflows for LoadSync™.